НОВОСТИ   БИБЛИОТЕКА   КАРТА САЙТА   ССЫЛКИ   О ПРОЕКТЕ  






предыдущая главасодержаниеследующая глава

12. Литейный двор и поддоменник

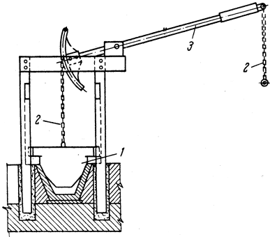
На дореволюционных доменных печах выпущенный из доменной печи чугун разливали в песочные или металлические формы непосредственно у печи. На некоторых заводах отливали даже фасонные изделия. Поэтому место расположения желобов и поныне называется литейным двором.

Современный литейный двор представляет собой железобетонную площадку, расположенную со стороны чугунной летки и опирающуюся на железобетонные колонны. На нем расположены чугунные и шлаковые желоба.

Размеры литейных дворов определяет длина желобов, которая в свою очередь зависит от количества ковшей, необходимых для выпуска чугуна и шлака.

Литейный двор накрыт крышей и перекрыт по всей ширине мостовым краном грузоподъемностью 25/5 т. С обеих сторон литейного двора проложены железнодорожные пути для установки шлаковозных (с одной стороны) и чугуновозных ковшей (с другой стороны). В середине литейного двора обычно находится проем, через который краном в вагоны грузят скрап из канав и производственный мусор, накапливающийся на литейном дворе, а также подают леточную массу, песок, запасное печное оборудование и т. д.

Уменьшение длины желобов на доменных печах новейшей конструкции в результате применения одноносковой разливки позволяет уменьшить размеры литейных дворов. На рис. 42 показан план современной доменной печи с двумя литейными дворами (печь с двумя чугунными летками).

Рис. 42. План расположения доменной печи объемом 2300 мг с двумя чугунными летками: 1 - чугунные желоба; 2 - шлаковые желоба; 3 - установка для грануляции шлака; 4 - пылеуловитель; 5 - воздухонагреватели; 6 - одноносковая разливка шлака; 7 - одноносковая разливка чугуна
Рис. 42. План расположения доменной печи объемом 2300 мг с двумя чугунными летками: 1 - чугунные желоба; 2 - шлаковые желоба; 3 - установка для грануляции шлака; 4 - пылеуловитель; 5 - воздухонагреватели; 6 - одноносковая разливка шлака; 7 - одноносковая разливка чугуна

Применение одноносковой разливки (качающихся или поворотных желобов) в значительной мере облегчает труд горновых, уменьшает потери чугуна в виде скрапа и расход заправочных материалов. На рис. 43 показано устройство качающего желоба. В комплекс оборудования одноносковой разливки входят поворотный или качающийся желоб и механизм привода, расположенные на специальной площадке против сливного носка (поворотный желоб отличается от качающегося тем, что он перемещается в горизонтальной плоскости). Для наклона желоба служит кривошипно-шатунный механизм. Перед наливом чугуновозные или шлаковозные ковши устанавливают на двух железнодорожных путях. На один путь устанавливают промежуточный ковш, а на другой - остальные 5 - 6 ковшей. Ковши передвигаются толкателем; в это время заполняется промежуточный ковш.

Рис. 43. Касающийся одноносковый желоб для разливки чугуна и шлака
Рис. 43. Касающийся одноносковый желоб для разливки чугуна и шлака

На рис. 44 показано устройство главного желоба, на котором происходит отделение шлака от чугуна во время выпуска из печи. В конце главного желоба установлена футерованая чугунная плита, не доходящая до его дна, а за ней расположен перевал.

Рис. 44. Главный желоб
Рис. 44. Главный желоб

Для направления чугуна и шлака по ковшам в том случае, если отсутствует одноносковая разливка, на желобах находятся отсечные устройства (рис. 45). Чугунную лопату 1 отсечного устройства заправляют песком со стороны поступления чугуна или шлака. При нажатии на рычаг 3 с помощью цепи 2 лопата приподнимается и чугун или шлак двигаются дальше по канаве.

Рис. 45. Отсечное устройство на желобах для чугуна и шлака
Рис. 45. Отсечное устройство на желобах для чугуна и шлака

Желоба уложены с уклоном от леток для того, чтобы чугун и шлак с необходимой скоростью могли бы течь не только к ближним, но и дальним ковшам. Желоба состоят из отдельных отлитых из чугуна секций, которые уложены на кирпичных фундаментах. Желоба для чугуна футеруют по всей длине шамотным кирпичом класса Б второго сорта, причем главный желоб футеруют в один ряд на ребро, а остальные - в один ряд на плашку. По бокам с наружной стороны на шамотно-цементном растворе укладывают шамотный кирпич низших сортов. Нижнюю часть фундамента под желоба делают из обычного строительного, а верхнюю часть на толщину 150 - 200 мм из шамотного кирпича. Желоба перед выпуском чугуна заправляют углеродистой массой и песком.

На уровне примерно 1,5 м ниже оси воздушных фурм размещается горновая площадка. К ней примыкает здание, в котором находится контрольно-измерительная аппаратура, лебедки управления атмосферными клапанами, отсекающими устройствами для газа, управление оборудованием для вскрытия и заделки чугунной и шлаковых леток. Для закрывания шлаковых леток повсеместно применяются стопоры (рис. 46), представляющие собой систему из шарнирно соединенных рычагов которые закреплены на раме 2. На конце штока 3 укреплена стальная пробка 4, закрывающая отверстие в шлаковой фурмочке. Шток и пробка охлаждаются водой. Для открытия летки стопор поднимается в верхнее положение воздушным цилиндром 5 при помощи каната 6, проходящего через блоки 9. В верхнем положении стопор удерживается защелкой 8. При опускании стопора защелка вспомогательным канатом отводится в сторону, и стопор под действием груза 7 и собственным весом опускается в крайнее положение, при котором пробка штока входит в отверстие фурмочки и закрывает его. Стопор регулируют по вертикали, а пробку - по отверстию шлаковой фурмочки. В пробке недопустима течь, так как это препятствует плотному прилеганию пробки к внутренней поверхности шлаковой фурмочки.

Рис. 46. Шлаковый стопор
Рис. 46. Шлаковый стопор

Для открытия шлаковой летки горновой после отвода стопора вручную пробивает застывшую корку шлака.

При закрытии (забивке леточной массой) чугунной летки применяют специальные устройства, называемые пушками.

Раньше применялись весьма примитивные паровые пушки с ручным управлением. Использование таких пушек было опасным и часто приводило к ожогам горновых.

После второй мировой войны начали применять пушки с электрическим приводом и дистанционным управлением, что позволило значительно облегчить и обезопасить труд горновых и забивать чугунную летку, не снижая давления в доменной печи.

Электрическая пушка (рис. 47) подвешена к кронштейну, который опирается на колонну и может поворачиваться вокруг нее.

Рис. 47. Электропушка для закрытия чугунной летки
Рис. 47. Электропушка для закрытия чугунной летки

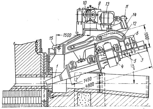
Перед выпуском чугуна цилиндр 2 емкостью 0,5 мг заполняют леточной массой. Для подачи в летку пушку поворачивают механизмом, состоящим из электродвигателя 13 и редуктора 12. Для прижима пушки к летке служит механизм, состоящий из двигателя 11 и редуктора 10, передающего вращение винту в корпусе 9. Винт ввинчивается в гайку, закрепленную в тележке 4, которая перемещается в направляющих лафета 8. Тележка движется до упора носка 1 пушки в глиняный футляр летки. Для фиксации пушки при подаче глины предусмотрена защелка 15, которая во время подхода пушки к крайнему положению заскакивает за скобу, укрепленную на кожухе горна. Перед отводом пушки от летки электромагнит 14 через тягу поднимает защелку. Глина в летку выжимается из цилиндра подающим механизмом, состоящим из двигателя 7, дисковой муфты 3, редуктора в кожухе 5, вращающего гайку на винте в кожухе 6. Гайка при вращении движется вперед и толкает поршень, который запрессовывает глину через носок в летку. Современные электропушки создают усилие на поршне, заталкивающем глину в летку, не менее 1,8 Мн (180 Т).

Рис. 48. Машина для вскрытия чугунной летки: 1 - механизм поворота; 2 - механизм передвижения машины; 3 - корпус
Рис. 48. Машина для вскрытия чугунной летки: 1 - механизм поворота; 2 - механизм передвижения машины; 3 - корпус

Забитую в чугунную летку и затвердевшую огнеупорную массу перед выпуском чугуна разделывают сверлильными машинами. Отверстие чугунной летки просверливают под углом 5 - 8°.

Для вскрытия чугунной летки применяют сверлильные машины нескольких конструкций; эти машины снабжены электрическим приводом с дистанционным управлением. На рис. 48 показана машина для открытия чугунной летки одной из последних конструкций.

Если одной из машин пробить затвердевшую огнеупорную корку нельзя, отверстие прожигают кислородом, который падают по металлической трубке диаметром 8 - 12 мм.

предыдущая главасодержаниеследующая глава








© METALLURGU.RU, 2010-2020
При использовании материалов сайта активная ссылка обязательна:
http://metallurgu.ru/ 'Библиотека по металлургии'
Рейтинг@Mail.ru
Поможем с курсовой, контрольной, дипломной
1500+ квалифицированных специалистов готовы вам помочь